唐人阁论坛2025,一杯茶论坛全国兼职,51茶楼论坛网,一线天品茶论坛

全国服务热线:0755-26993877
当前位置: 首页 > 新闻中心 > 行业动态行业动态
电磁继电器的种类有哪些?什么电磁继电器的优缺点?
2022-09-02电磁继电器的种类有哪些?什么电磁继电器的优缺点?

    根据电磁吸引原理工作的继电器称为电磁继电器。磁铁用于产生磁场,使其成为一种特殊的磁性开关。然后使用磁场打开和关闭开关,随后执行机械动作。    电磁线圈是通过将铜线圈或导线以螺旋或圆形的形式缠绕而成的。

根据电磁继电器工作原理,不同五种电磁继电器类型和作用
2022-09-01根据电磁继电器工作原理,不同五种电磁继电器类型和作用

 电磁继电器是根据电磁作用原理工作的继电器。它是一种使用磁铁产生磁场的磁性开关。然后磁场用于开关的打开和关闭以及用于执行机械操作?!「莨ぷ髟?,电磁继电器进一步分为以下几种: ·吸引电枢型继电器 ·感应盘式继电器 ·感应杯式继电器 ·平衡梁式继电器

最早的电磁继电器有什么结构组成,电磁继电器工作原理性能讲解?
2022-09-01最早的电磁继电器有什么结构组成,电磁继电器工作原理性能讲解?

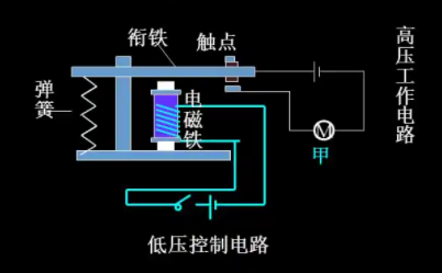
 电磁继电器是最早、应用最广泛的继电器之一。电磁继电器通常由电磁线圈、铁芯、衔铁、触点、复位弹簧、支架和销钉七部分组成。 电磁继电器的工作原理和特点 电磁继电器是一种利用电磁铁来控制工作电路通断的开关?!?1)结构:——电磁继电器的主要部件有电磁铁A

电磁继电器的工作原理主要依靠电磁感应进行工作
2022-09-01电磁继电器的工作原理主要依靠电磁感应进行工作

 电磁继电器是一种电子控制装置。它有一个控制系统(也称为输入回路)和一个受控系统(也称为输出回路)。它通常用于自动控制电路中。它实际上使用低压和弱电流电路??刂聘哐购痛蟮缌鞯摹白远亍?。因此在电路中起到自动调节、安全?;ず妥坏缏返淖饔?。 电磁继电

3D打印技术行业在2022年后产生重大影响的六个主要趋势
2022-08-313D打印技术行业在2022年后产生重大影响的六个主要趋势

 3D打印技术行业在2022年及以后使用该技术的行业产生重大影响的六个主要趋势?!?.新时代:更大、更快、更便宜 3D打印/增材制造技术发展迅速,而且它们变得更大、更快、更便宜。对满足终端部件所需特性的专用材料的需求不断增长,将继续推动可用选项的范围

电机VSD和软启动器评估系统应用的注意事项,哪个解决方案更好
2022-08-31电机VSD和软启动器评估系统应用的注意事项,哪个解决方案更好

 虽然VSD和软启动器都提供了更好的过程控制,但在采取措施升级工厂之前,评估系统初始启动和生命周期的应用程序、系统要求和成本至关重要?!SD明显更大,因此比软启动器贵三倍。必须考虑初始成本以及维护和更换成本。但是,VSD可以节省高达50%的能源,从

电动机变速驱动器和软启动器对电机电流提供什么控制帮助?
2022-08-31电动机变速驱动器和软启动器对电机电流提供什么控制帮助?

 电动机消耗最多能量的领域之一是启动周期,因为需要大量动力才能加速到必要的速度。软启动器和VSD是在这些时期减少和管理能源使用的好方法,通过优化启动和控制速度来减轻电机的压力。提高效率不一定要复杂,而且很容易实现部分生产的自动化,但您应该选择哪一个呢

非线性电阻器有哪些类型选择,电压和电流值与线性的变化差异?
2022-08-30非线性电阻器有哪些类型选择,电压和电流值与线性的变化差异?

 虽然大多数电阻器是标准的固定电阻器或可变电阻器,但在一些更专业的应用中还使用了其他类型的电阻器。对于非线性电阻器,电压和电流特性呈非线性变化。电压和电流值因温度和光线等其他因素而异?!?、热敏电阻 热敏电阻的电阻随温度变化,它们用于测量、控制和设备

地址:深圳宝安区新安街道67区甲岸科技园1号厂房1区5楼  电话:0755-26993877  手机:15012713703
Copyright ? 2021 深圳市藤仓自动化有限公司版权所有 ICP备案编号:粤ICP备16008317号